生产厂商:Tenable产品类别:网络管理
Tenable.io帮助企业了解风险及哪些漏洞需要优先修复 洞察一切。预测最重要的事,主动识别、研究漏洞并对其进行优先级分析。
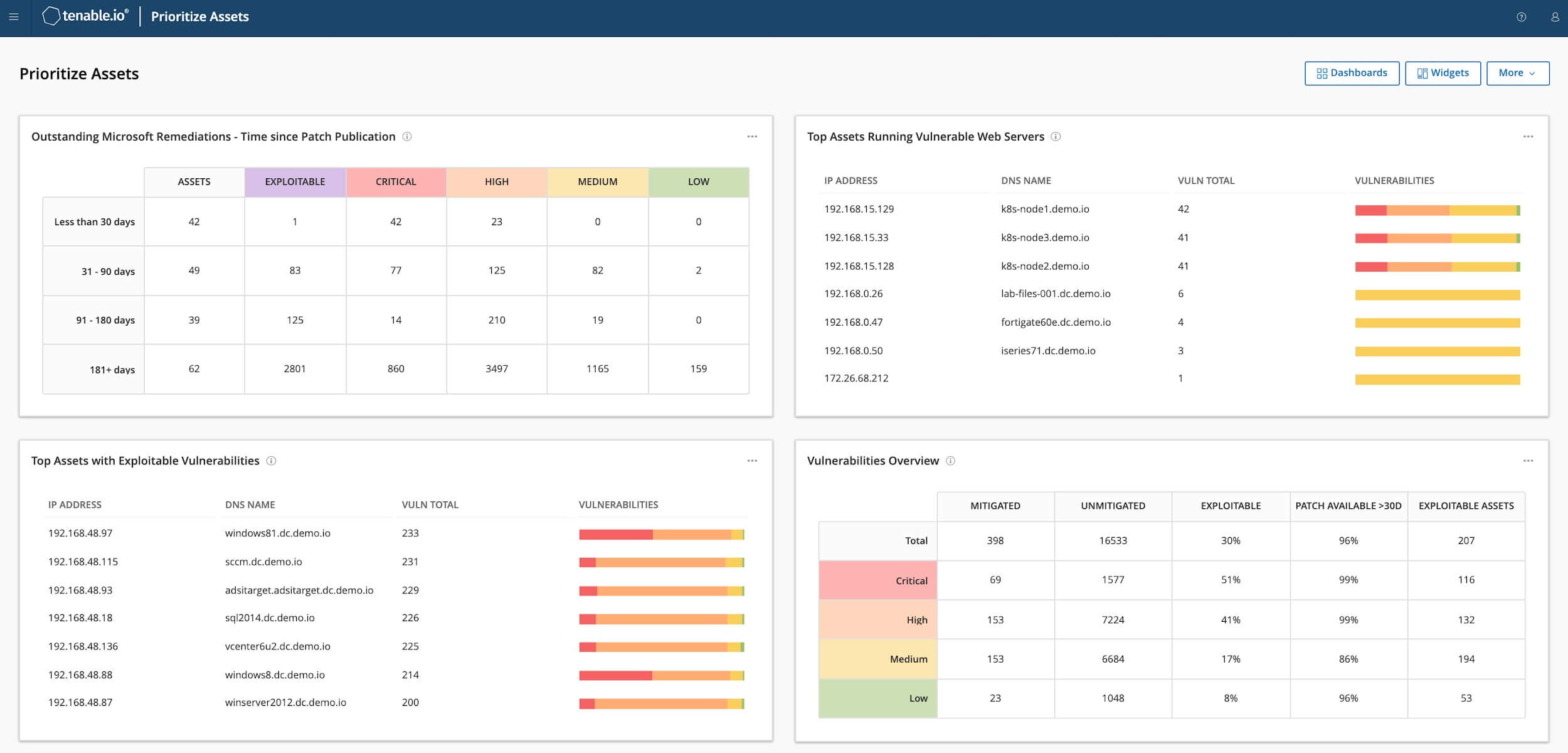
以风险为视角出发,从IT到云再到容器,审视整个攻击面,快速识别、研究漏洞并对其进行优先级分析。
Tenable.io可通过云端管理,凭借Nessus的技术支持,提供业界最全面的漏洞覆盖范围,能够预测哪些安全问题需要优先修复。该产品形成了一套完整的端到端漏洞管理解决方案。
发现
主动扫描、代理、被动监控、云接口和CMDB集成等功能,针对已知和先前未知的所有资产提供了统一可见性和连续视图。
评估
Tenable覆盖超过55000个漏洞,拥有业界最广泛的CVE和安全配置支持,有助于了解所有风险点。
确定优先顺序
漏洞数据、威胁情报与大数据分析相结合,得出易于理解的风险评分,从而快速评估风险,并了解哪些漏洞需要优先修复。









